
تاریخ به روز رسانی:
۱۴۰۳/۳/۲۵کارگزاری لایت فایننس یکی از بروکرهای مورد علاقه معاملهگران ایرانی است که سابقه رضایتبخشی دارد. این بروکر قبلا با نام لایت فارکس به مشتریان ایرانی خود خدمات بازارهای مالی را ارائه میداد اما به دلایلی مجبور به ترک بازار ایران شد و بروکر لایت فایننس که عضو دیگری از شرکت بینالمللی LiteFinance Global LLC است، جایگزین آن گردید. بروکر لایت فارکس علاوه بر چند حساب معاملاتی، حساب کپی ترید لایت فایننس را که محبوبترین حساب برای سرمایهگذاری است، ارائه میدهد تا در صورتی که تمایل به معاملهگری در بازارهای مالی ندارید، با سرمایه گذاری در این حساب و انتخاب یک ارائه دهنده مناسب، سود دلاری به دست آورید.
بله، لایت فایننس حساب کپی ترید را نیز ارائه میکند تا کسانی که تمایل به فعالیت در این زمینه دارند بتوانند در این بروکر ثبت نام کرده و سود به دست آورند. کسب چنین درآمدی بسیار آسان است و برای هر دو طرف یعنی هم ارائه دهنده سیگنال و هم سرمایهگذار مناسب است. مهمترین مزیت این حساب را میتوان در میزان سرمایهگذاری آن دانست که حتی با سرمایههای بسیار خرد و از ۵۰ دلار به بالا نیز امکانپذیر است. شیوه کار به این صورت است که شما در حساب خود سرمایه واریز کرده و به حساب یک تریدر حرفهای متصل میشوید. پس از آن، تریدر مورد نظر هر معاملهای روی حساب خود انجام دهد، به صورت آنی روی حساب شما نیز انجام میشود. سود به دست آمده بر روی حساب شما نیز طبق توافق تقسیم میشود.
برای افتتاح حساب کپی ترید در لایت فایننس، در ابتدا باید در این بروکر ثبت نام انجام دهید. برای این منظور به صفحه اول سایت لایت فایننس بروید و روی کادر «ثبت نام» کلیک کنید.

در صفحه بعد، کادرهای ایمیل، شماره تلفن و دیگر اطلاعات خواسته شده را پر کنید تا به پنل کاربری خود وارد شوید.

حالا که ثبت نام شما کامل شد، میتوانید وارد کابین خود شوید و از بخش کپی، پرووایدرها را مشاهده کنید. برای حساب کپی ترید نیاز به واریز سرمایه کلان نیست بلکه با سرمایههای جزئی از ۵۰ دلار به بالا نیز میتوانید در این حساب فعالیت داشته باشید ولی هر چه میزان سرمایه شما بیشتر باشد، به همان نسبت میزان سود شما نیز زیادتر خواهد بود. چنانچه به حساب کپی ترید خود سرمایهای حدود ۲۰۰۰ دلار را واریز کنید و تریدر ارائه دهنده سیگنال نیز بتواند در هر ماه ۲۰ درصد سود بگیرد و نصف آن سهم شما شود، هر ماه حدود ۲۰۰ دلار درآمد خواهید داشت.

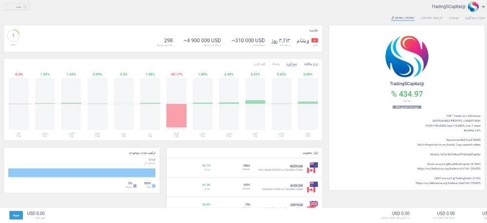
حال از بخش پروایدرها یک گزینه را انتخاب کنید تا اطلاعات آن را مشاهده کنید.

بعد از اینکه پروایدر را انتخاب کنید، اطلاعات معاملات آن به شما نمایش داده خواهد شد تا در تصمیم گیری بهتر عمل کنید.

حال روی بخش نمونه سودآوری کلیک کنید و از بخش 2 که در تصویر مشخص کرده ایم، میزان سرمایه ای را که میخواهید کپی کنید را وارد کنید. حال در پایین روی گزینه کپی کلیک کنید تا معاملات با موفقیت کپی شوند.

بعد از انجام این مراحل معاملات از این به بعد کپی میشوند و شما در سود و زیان با پروایدر شریک خواهید بود.
ویژگیهای کپی ترید در لایت فایننس عبارتند از:
بروکر لایت فایننس، برای سهولت انتخاب یک تریدر ارائه دهنده سیگنال، این معاملهگران را گروههای خاصی رتبهبندی و معرفی میکند. در این بروکر تعداد بسیار زیادی تریدر ارائه دهنده سیگنال کپی تریدینگ وجود دارند که میتوانید با بررسی عملکرد آنانها، تریدری را که بیشتر با شرایط شما تناسب دارد، انتخاب کنید. در این صفحه دادههای زیادی را مشاهده میکنید. برای این که سریعتر بتوانید تریدر مورد نظر خود را پیدا کنید، لایت فایننس گزینههای مختلف دستهبندیهای را ارائه میدهد. اگر در کادر Traders کلیک کنید، پنجره زیر برای شما باز میشود:

در این پنجره میتوانید گزینهها را مطابق با سلیقه خود میزان کنید تا تریدرهایی که دارای شرایط مورد نظر شما هستند به ترتیب به نمایش درآیند.
در بخش SORT نیز میتوانید تریدرها را بر اساس یکی از گزینههای میزان سرمایه تحت مدیریت، میزان سود و میزان ریسک را تنظیم کرده و سپس افرادی را که دارای آن شرایط هستند، مشاهده کنید. در بخش Period نیز میتوانید گزینههای فوق را در بازه یک روزه، یک هفته اخیر، یک ماه اخیر، یک سال گذشته و از آغاز فعالیت تاکنون را مشاهده کنید.
برای اتصال به حساب کپی ترید در بروکر لایت فارکس، پس از این که به حساب خود سرمایه واریز کردید، وارد پنل کاربری خود شوید و از فهرست سمت راست روی عبارت «کپی» کلیک کنید. به صفحه معاملهگران وارد میشوید. عکس زیر:

در این صفحه معاملهگران ارائه دهنده سیگنالهای معاملاتی در چند گروه دسته بندی شدهاند که عبارتند از:
در گروه مورد علاقه، تریدرهایی قرار دارند که سرمایههای کلان در اختیار دارند، در گروه محبوب تریدرهایی را مشاهده میکنید که دارای بیشترین تعداد سرمایهگذار هستند. دو گروه دیگر نیز تریدرهای با سودآوری بالا و تریدرهای کم ریسک را میتوانید مورد بررسی قرار دهید.
لایت فارکس چهار مدل متنوع برای کپی معاملات ارائه میدهد که سرمایهگذاران میتوانند بر اساس اهداف و میزان ریسک خود از آنها استفاده کنند:

در این حالت، تمام معاملات معاملهگر اصلی با همان حجم و جزئیات روی حساب شما نیز انجام میشوند. برای مثال، اگر معاملهگر پوزیشنی با حجم 5 لات باز کند، همان حجم دقیقاً در حساب شما نیز اعمال میشود. این روش برای افرادی مناسب است که سرمایهای مشابه یا بیشتر از معاملهگر دارند و قصد دارند نتایج مشابهی دریافت کنند.
در این روش میتوانید یک حجم مشخص برای تمام معاملات تعیین کنید. به عنوان نمونه، اگر حجم ثابت را 2 لات انتخاب کنید، حتی اگر معاملهگر پوزیشنی با حجم 10 لات باز کند، تنها 2 لات در حساب شما معامله میشود. این مدل برای مدیریت ریسک و هماهنگی با سرمایه شما طراحی شده است.
این روش امکان تنظیم درصد مشخصی از حجم معاملات معاملهگر را به شما میدهد. برای مثال، اگر 50٪ را انتخاب کنید و معاملهگر پوزیشنی با حجم 4 لات باز کند، حساب شما به صورت خودکار 2 لات معامله خواهد کرد. این درصد قابل تنظیم بین 1٪ تا 10,000٪ است.
در این حالت حجم معاملات بر اساس نسبت سرمایه شما به سرمایه معاملهگر محاسبه میشود. به عنوان مثال، اگر سرمایه معاملهگر 5,000 دلار و سرمایه شما 10,000 دلار باشد، حجم معاملات شما دو برابر خواهد شد. این روش برای تطبیق دقیق معاملات با اندازه حساب شما و بهینهسازی نتایج طراحی شده است.
در پلتفرم کپیتریدینگ لایت فارکس، چندین تریدر با عملکرد برجسته وجود دارند که میتوانند گزینههای مناسبی برای کپیتریدینگ باشند. در ادامه، تعدادی از این تریدرها را معرفی میکنیم:
معاملهگر | مدت فعالیت | سوددهی | تعداد کپیکنندگان |
@SaiGon_Trading | 159 روز | 17,805.14% | 50 |
@alireza135 | 235 روز | 7,241.65% | 78 |
@TradeWithNader | 22 روز | 5,987.26% | 6 |
مزایای این حساب عبارتند از:
معایب این حساب عبارتند از:
حساب کپی ترید بروکر لایت فایننس برای کسانی مناسب است که یا تریدر مبتدی هستند و در بازار فارکس به سود نرسیدهاند و میخواهند ضمن کسب سود، استراتژیهای تریدر ارائه کننده را یاد بگیرند و همچنین، کسانی که در بازار فارکس فعالیت نداشته و شغل دیگری دارند اما تمایل دارند که پسانداز خود را به دلار تبدیل کرده از از آن سود دلاری به دست آورند. حدود یک هزار ارائه دهنده سیگنال در لایت فایننس فعالیت دارند و چنانچه بتوانید یک تریدر ارائه دهنده سیگنال مناسب را پیدا کرده و حساب خود را به حساب او متصل کنید، بدون انجام فعالیت معاملهگری در بازار فارکس، میتوانید درآمد دلاری داشته باشید.
امتیاز خود به این مطلب را ثبت کنید





دیدگاه شما بعد از تایید در سایت نمایش داده خواهد شد
نظرات حاوی الفاظ رکیک، توهین، شماره تلفن و موبایل، آدرس ایمیل، عقاید سیاسی، نام بردن از مسئولین و امثالهم تایید نمیشود.
هنوز کسی نظری ثبت نکرده!
